Đối với các Trader chuyên nghiệp, thách thức lớn nhất không chỉ nằm ở việc chinh phục thị trường, mà còn ở việc làm sao chứng minh năng lực, xây dựng uy tín và thu hút đúng nhà đầu tư cũng như dòng vốn phù hợp. Đây chính là lúc Amillex và Myfxbook phát huy vai trò.
Thông qua việc tích hợp trực tiếp với Myfxbook – nền tảng theo dõi và xác thực hiệu suất giao dịch hàng đầu thế giới, Amillex giúp nhà giao dịch biến lịch sử giao dịch của mình thành một chứng chỉ năng lực được công nhận toàn cầu, nơi dữ liệu tự lên tiếng thay cho mọi lời quảng bá.
Myfxbook: Nơi Giao Dịch Thực Được Công Nhận Toàn Cầu
Được thành lập từ năm 2007, Myfxbook đã trở thành tiêu chuẩn tham chiếu trong việc xác thực hiệu suất giao dịch Forex và CFD. Với hơn một triệu nhà giao dịch đăng ký cùng cộng đồng người theo dõi rộng khắp, Myfxbook hiện được tích hợp với hàng nghìn nhà môi giới trên toàn cầu – bao gồm Amillex – và được các nhà đầu tư chuyên nghiệp, quỹ đầu tư sử dụng để đánh giá và lựa chọn chiến lược giao dịch chất lượng.
Khác với nhiều nền tảng khác, Myfxbook xác thực tài khoản giao dịch thực, đảm bảo mọi dữ liệu đều đến từ hoạt động giao dịch thật chứ không phải tài khoản Demo hay dữ liệu mô phỏng.
Điều này đồng nghĩa với việc: mọi khoản lời, lỗ hay drawdown bạn thấy đều đã thực sự xảy ra – một lớp bảo chứng quan trọng cho người theo dõi.
Trader Amillex có thể kết nối tài khoản với Myfxbook một cách nhanh chóng, không cần thiết lập phức tạp, dữ liệu được đồng bộ tự động theo thời gian thực.
Mọi thao tác giao dịch trên nền tảng Amillex đều sẽ được hiển thị đầy đủ trong báo cáo hiệu suất Myfxbook.
Nhờ đó, năng lực của trader không còn cần “nói suông”, mà được chứng minh bằng dữ liệu minh bạch.
Còn với người sao chép, họ có thể đánh giá trực quan hơn về độ ổn định chiến lược, khả năng quản trị rủi ro và lịch sử hiệu suất, từ đó đưa ra quyết định sáng suốt hơn.

Tham gia Myfxbook mang lại lợi ích gì cho trader Amillex?
1. Xây dựng uy tín được công nhận toàn cầu
Xác thực từ bên thứ ba của Myfxbook được ví như một “hộ chiếu tín nhiệm” dành cho nhà giao dịch. Khi tài khoản Amillex được xác minh, mỗi giao dịch và mức drawdown đều trở thành bằng chứng niềm tin không thể chỉnh sửa.
Điều này có sức thuyết phục mạnh hơn bất kỳ hình thức quảng bá cá nhân nào, giúp bạn nhanh chóng phá vỡ rào cản niềm tin và thu hút người sao chép nghiêm túc cũng như các nhà đầu tư.
2. Tiếp cận trực tiếp dòng vốn toàn cầu
Myfxbook là điểm đến quen thuộc của các nhà đầu tư tổ chức, nền tảng quản lý quỹ và trader cá nhân đang tìm kiếm chiến lược đáng tin cậy.
Việc hiển thị tài khoản Amillex trên Myfxbook giúp bạn tiếp cận trực tiếp với nguồn vốn toàn cầu.
Một đường cong lợi nhuận ổn định và được xác thực chính là “quảng cáo” thuyết phục nhất cho năng lực giao dịch của bạn.
3. Công cụ phân tích chuyên sâu & tối ưu chiến lược
Myfxbook không chỉ là nơi trưng bày kết quả, mà còn là trợ lý phân tích chuyên nghiệp.
Thông qua các chỉ số như Sharpe Ratio, drawdown tối đa, tỷ lệ lợi nhuận/rủi ro, trader có thể hiểu rõ hơn điểm mạnh và điểm yếu trong chiến lược, từ đó liên tục tối ưu hóa bằng dữ liệu định lượng – nền tảng cho sự phát triển dài hạn.

Case thực tế: Trader chiến lược tần suất cao của Amillex trên Myfxbook
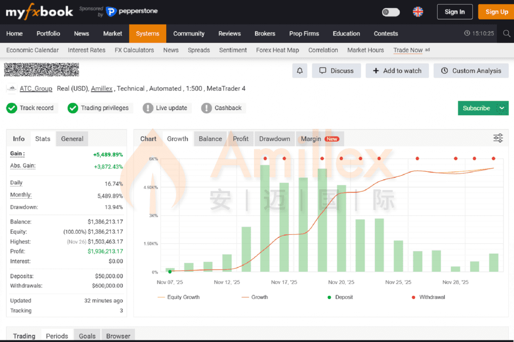
Hãy cùng xem một tài khoản Amillex được công khai trên Myfxbook để cảm nhận cách nền tảng này chuyển hóa dữ liệu giao dịch thành báo cáo chuyên nghiệp, rõ ràng và đáng tin cậy.

Tại trang tổng quan tài khoản Myfxbook, nền tảng không chỉ hiển thị các con số ấn tượng như “Lợi nhuận +5.489,89%”, “Tổng lợi nhuận gần 2 triệu USD”, mà còn đồng thời thể hiện:
- Drawdown tối đa 13,94%
- So sánh đường Balance & Equity
- Lịch sử rút tiền
- Các chỉ số quản trị rủi ro và dòng tiền quan trọng
Cách trình bày tích hợp này giúp người đánh giá chỉ cần nhìn một lần là có thể xác định được khả năng sinh lời và kiểm soát rủi ro của chiến lược.

Đặc biệt, Myfxbook còn tích hợp mô hình dự báo tăng trưởng dài hạn, xây dựng đường diễn biến equity tương lai dựa trên dữ liệu lịch sử.
Dù kết quả thực tế luôn chịu ảnh hưởng của thị trường, công cụ này vẫn cung cấp cơ sở định lượng để đánh giá tính bền vững về mặt lý thuyết của chiến lược.
Tài khoản này thể hiện rõ ba năng lực cốt lõi của một chiến lược chuyên nghiệp:
- Lợi nhuận ổn định
- Quản trị rủi ro hiệu quả
- Cấu trúc chiến lược rõ ràng

Dữ liệu minh bạch giúp chiến lược có khả năng xác minh cao, đồng thời cho phép người sao chép và các quỹ vốn đưa ra quyết định đánh giá chặt chẽ và lý tính hơn.
Tổng hợp các chỉ số cho thấy: Một chiến lược tốt, khi được triển khai trong môi trường khớp lệnh hiệu quả của Amillex và hiển thị thông qua Myfxbook, có thể tạo ra sức ảnh hưởng thị trường rất lớn.
Ngay hôm nay, hãy kết nối tài khoản Amillex của bạn với Myfxbook, mở khóa trang hiệu suất cá nhân độc quyền.
Đây không chỉ là “trình diễn”, mà là bước then chốt để tài sản hóa năng lực giao dịch và tiến tới con đường trader chuyên nghiệp.
Tuyên bố rủi ro
Mọi nội dung do Amillex cung cấp, bao gồm biểu đồ, ví dụ minh họa, video, phân tích thị trường và các bản trình diễn, chỉ mang tính chất tham khảo và không cấu thành lời khuyên đầu tư.
Thị trường tài chính tiềm ẩn rủi ro cao; nhà đầu tư nên tìm kiếm ý kiến tư vấn độc lập trước khi đưa ra quyết định. Amillex không chịu trách nhiệm đối với bất kỳ tổn thất nào phát sinh từ việc sử dụng các thông tin này.