You are currently viewing Amillex交易员如何在Myfxbook上赢得全球跟单者的信任?

Amillex交易员如何在Myfxbook上赢得全球跟单者的信任?

对每一位认真的交易员而言,最大的挑战或许不是市场本身,而是如何让卓越的业绩被看见、被信任、并获得应有的价值。现在,Amillex与全球最具公信力的交易绩效平台Myfxbook深度集成,为您提供解决方案:将您的交易记录,转化为全球通行的能力凭证,直接吸引优质跟单者与资金。

Myfxbook:连接真实交易账户

Myfxbook自2007年成立以来,已成为全球外汇及差价合约行业绩效验证的标杆,拥有超过百万注册交易员和庞大的跟单者社区。它被全球数以千计的经纪商(包括Amillex)直接集成,是众多专业资金方和基金机构筛选交易人才的公认渠道。其严谨的认证体系使其数据具有极高的行业公信力。

与其他工具不同,Myfxbook会对账户进行真实性认证,确保所有数据来自实盘交易,而非模拟或虚假记录。这意味着您看到的每一笔盈亏、每一次回撤,都是真实发生的。对跟单者而言,这等于多了一层信任保障。

Amillex的用户可以快速将交易账户连接到Myfxbook,无需复杂设置,数据自动同步。您在Amillex平台上的所有操作,都会实时展现在Myfxbook的绩效报告中。

这样一来,交易员的实力不再靠“说”,而是靠“数据”来证明。而作为跟单者也能更直观地评估其策略稳定性、风控能力与历史表现,做出更明智的决策。

加入Myfxbook,对Amillex交易员有什么实际好处?

第一,建立全球公认的可信背书

Myfxbook的第三方认证是交易界的“信用护照”。一旦您的Amillex账户通过验证,其每一笔交易、每一次回撤都将转化为不可篡改的信任凭证。这远比任何自我宣传都更有力,能帮助您快速突破信任壁垒,吸引到严肃的跟单者和资金方。

第二,对接全球海量跟单资金

Myfxbook是无数机构投资者、基金平台和个人跟单者筛选交易员的首选工具。将您的Amillex账户展示于此,意味着直接进入了全球资本的视野。稳定的绩效曲线将成为您最好的“招聘广告”,为您带来此前难以触及的合作机会。

第三,获得深度的绩效分析与优化工具

Myfxbook不仅是展示窗口,更是您的专业分析助手。通过夏普比率、最大回撤、盈亏比等深度指标,您可以更清晰地洞察自身策略的优势与盲点,实现持续的量化优化,为长远发展奠定基础。

实战案例:Amillex高频策略交易员在Myfxbook上的战绩呈现

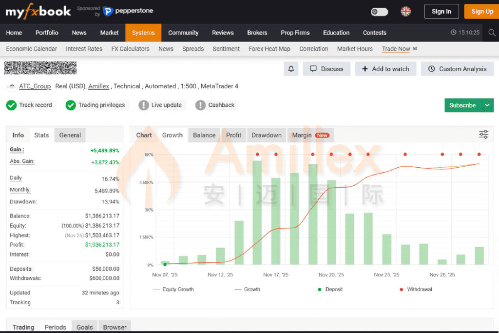
我们来看一位Amillex交易员在Myfxbook上公开的账户,直观感受Myfxbook如何将交易数据转化为清晰、可信的专业报告。

在Myfxbook的账户概览页中,平台不仅展示“收益率+5,489.89%”“总利润近200万美元”等结果性数据,更同步呈现最大回撤13.94%、账户余额与净值曲线对比、历史取款记录等关键风控与资金动态指标。这种集成化展示,让评估者一眼就能判断策略的盈利能力和风险控制水平。

Myfxbook将7,074笔交易、平均持仓8秒、多空胜率、佣金占比等结构性数据系统归类。这类信息在分散且难以整体抓取,而Myfxbook将其整合为策略画像,清晰指出此为“高频交易模型”。

更具特色的是,Myfxbook内置了长期收益预测模型,基于历史数据生成未来净值演进路径。尽管实际表现受市场影响,但这一功能为评估策略的“理论可持续性”提供了量化依据。

该账户体现出专业策略应具备的三项能力:稳定盈利、有效风控、结构清晰。透明数据让其具备较强可验证性,也使跟随者和资金方能够进行更严谨的决策评估。

从综合指标来看,跟单者将很清晰得看到,优秀的策略在Amillex的高效执行环境下,通过Myfxbook的展示,能够产生巨大的市场影响力。目前,现在就将您的Amillex账户连接到Myfxbook,解锁专属您的绩效展示页面。这不仅是展示,更是将您的交易能力资产化、开启职业化道路的关键一步。

风险提示:

Amillex所提供的所有内容(包括数据、图表、示例、视频、市场分析及任何展示材料)仅用于说明与展示目的,不构成投资建议、财务建议或任何形式的专业意见。金融市场具有高风险,请在作出任何投资决定前寻求独立专业意见。Amillex对使用展示内容所产生的任何后果不承担责任。